我国交通运输处于转型升级、提质增效的关键期,必须坚持创新、协调、绿色、开放、共享的发展理念。标准化是交通运输行业发展的技术性基础工作,是实现科学管理的重要手段,《交通运输标准化发展规划》也指出,“着力推进铁路、公路、水运工程建设与养护技术标准的制定修订,包括运营养护、特殊设计、检测评估等方面”。我区也要重点提升交通运输服务品质,增强行业治理效能,促进交通运输可持续发展。
秉承为更好地服务公路工程造价人员、加强广大公路工程造价人员对于纵横公路工程造价管理软件的理解及应用,解决实际工作中出现的问题,推动公路工程造价工作的数字化、智慧化、标准化、规范化、精细化。应广大工程人员的要求,纵横内蒙办于2023年10月12日开展关于“公路造价及纵横计量支付系统数字化、智慧化免费直播课”线上培训班。

图为公路工程造价软件界面 白世杰/摄

图为清单100章费用计算演示讲解 白世杰/摄
本次培训为专项答疑式教学,实际操作编制公路工程造价,由纵横软件内蒙办白工进行授课。此次培训以内蒙古自治区某新建工程为实例,以《公路工程建设项目概算预算编制办法》、《公路工程标准施工招标文件 》(2018版)、《公路工程预算定额》(上、下册)、《公路工程定额释义》为依据进行授课,结合公路造价软件详细的讲解了公路工程造价管理导则,公路工程建设项目概算预算编制办法、材料调差等内容,并结合相关的工程数据作为例题,切实的培训会客户使用纵横造价软件。

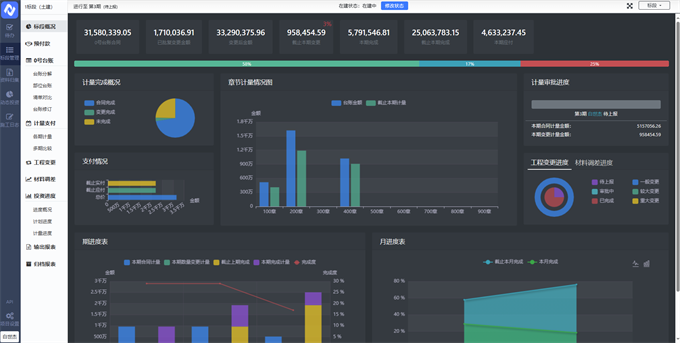
图为计量支付云平台展示 白世杰/摄
本次培训也有几位行业同仁对我们的计量支付云平台比较感兴趣,在线咨询登录方式并进行试用,我们也给开通了试用账号来供大家体验学习使用,并随时为大家解决各种困惑和问题,坚持服务好每一位客户。
最后特别感谢各位同仁对纵横软件的支持与信任,纵横软件将一如既往地为广大造价同仁提供优质、贴心的服务,始终坚持做好软件、保证服务质量,真正让您胜算多一点,加班少一点。